YLZK-T2 TQ2765型锅炉控制器使用说明书
(燃烧器控制方式:压力变送器)
电话:0394-6772166 13839468258
伟德BETVlCTOR1946
南京仁泰法恩电气有限公司
目录及注意事项
一、概述
二、安装接线
三、显示
四、基本操作
五、参数设定
六、运行与控制
七、报警和连锁保护
八、异常处理及故障排除
附表、附图
感谢您使用本公司产品,为了正确使用本机并充分发挥效用,请您在使用之前务必仔细阅读说明书!
开箱检查:
◇ 观察产品包装箱上标示的规格、型号,确认和您定购的相符
◇ 按装箱单核对产品、附件的规格、数量
◇ 确认本机在运输过程中没有损坏
◇ 有任何问题请在3日内与本公司联络。如在收到货物7日内未与本公司书面联络,则视同您已认可。超过此限,恕不受理。
安全注意
◇ 本机必须由具有相应资格的专业技术人员按说明书安装
◇ 安装使用的配件必须符合国家电气标准
◇ 确认电源电压在规定的范围之内,保证良好的接地
◇ 不能将强电接入弱电信号输入端
◇ 在雷击灾害高发地区应使用防雷模块对控制器进行保护
售后服务
◇ 在您遇到问题或设备故障时,请及时与我公司用户服务部门联系。请您在反映问题时尽量说明:产品的型号、编号、配件、锅炉生产厂、购买日期、使用情况、具体故障现象
◇ 在正常安装、使用的情况下,本机自出厂之日起12个月内发生质量问题实行在厂免费保修。超过保修期后视情况需收取相应费用
◇ 如出现以下问题,应由用户承担相关费用:① 使用不当造成的人为损坏 ② 自然灾害及污染等造成的损坏 ③ 电源电压异常、电路连接不当等造成的损坏
使用条件
◇ 环境温度:0 ~ 45 ℃
◇ 大气压力:86 ~ 106 Kpa
◇ 相对湿度:< 90 %(无结露)
◇ 额定电源电压:220V AC,频率:50Hz
◇ 电源电压范围:额定值的90% ~ 110%
◇ 强电线路和连接传感器等的弱电线路必须分别穿管走线,否则控制器可能无法正常工作
◇ 温度传感器原配接线需延长时,应使用屏蔽线
一、概述
YLZK-T2系列控制器是我公司推出的新一代锅炉控制器。T2控制器以ARM公司cortex-M3系列微处理器为核心,以彩色触摸屏作为人机界面,具有文字、图形、动画等显示功能。它是一款外形美观、抗干扰能力强、可靠性高、性价比高的锅炉控制器。
二、状态条除开机画面外,其它所有画面的下方,都有一状态条,形式如图 1 所示。
图 1 状态条
2.1 状态:
“状态”是当前控制器所处的工作状态,分别为“待命”、“报警”以及“运行”。
开机后若无故障,系统处于待命状态,状态框显示为“待命”。出现故障时系统进入报警状态,状态框显示为“报警”。按“

”键,系统进入运行状态

,状态框显示“运行”。
2.2 系统信息
显示报警信息。
2.3 时间
显示目前的系统时间。格式为: " XX 时: XX 分: XX 秒"。
三、基本操作
3.1 主画面操作
接通控制器电源,液晶触摸屏上显示开机画面。如图 2 所示。
图 2 开机画面
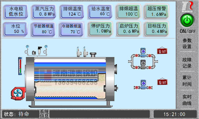
按下触摸屏中间的“仁泰自控”按键,控制器“嘀”响一声,触摸屏进入主画面,如图 3 所示。
图 3 主画面
主画面右上方 ON/OFF 按键,在系统处于“待命”状态时,显示“

”;在系统即进入“运行”状态时,显示“

”;在系统即进入“报警”状态时,显示“

”。燃烧器根据比较当前锅炉压力和设置的压力来判断是否工作。当出现报警并停炉时,若报警一直存在,“

”变为“

”键;若报警消除,按“

”键,“

”键变为“

”键。
液晶触摸屏上同时显示燃烧器、给水泵的工作状态,给水泵的主备状态、手自动状态,冷凝循环泵的工作状态、手自动状态,当前锅炉水位。
蓝色状态框:锅炉水位、蒸汽压力、排烟温度,给水温度,水位,节能器烟温,冷凝烟温。 (当前锅炉状况)
绿色状态框:排烟超温、超压报警、停炉压力、启炉压力、目标压力。 (参数设置)
按绿色状态框,画面跳入参数设置画面;按给水泵、冷凝循环泵及燃烧器均可进入其手动操作画面。
给水泵有主泵和备泵。处于当前可操作状态的给水泵显示蓝色,否则为灰色。
给水泵、冷凝循环泵处于手动状态时该泵旁显示“手动”;处于自动状态时显示“自动”。
点击

,则回到主画面。
3.2 给水泵的控制和手动操作
3.2.1 给水泵的自动控制
当水位测量选择为“4 支电极” 时:
锅筒水位低于低水位电极时,控制器启动给水泵;锅筒水位达到高水位电极时,控制器关闭给水泵;
锅筒水位再次低于低水位电极时,控制器重新启动给水泵。
当水位测量选择为“6 支电极”时:
锅筒水位达到高水位电极时,控制器延时 10 秒后关闭给水泵;锅筒水位低于中水位电极时,控制器延时 10 秒后启动给水泵。
当水位测量选择为“4-20mA”时:
当锅筒水位低于“低水位”设置值时,启动给水泵;
当锅筒水位达到“高水位”设置值时,停止给水泵。
给水泵在自动运行时间段,控制器根据 PID 设置,进行运算,变频输出。
3.2.2 给水泵的手动操作
水位测量选择为“ 4 支电极”时或者水位测量选择为“ 6 支电极”时:
在主画面上,按给水泵进入“给水泵”画面。如图 4 所示。
图 4 给水泵的设置和手动操作
按“手动/自动”按键,给水泵原为手动状态就转变为自动状态,同时该按键变为“自动”;原为自动状态就转变为手动状态,同时该按键变为“手动”。
按“主泵/备泵”按键,给水泵原为主泵就切换到备泵,同时该按键变为“备泵”;原为备泵就切换到主泵,同时该按键变为“主泵”。
按“启动”按键,控制器启动给水泵,同时被置为手动状态。
按“停止”按键,控制器关闭给水泵,同时被置为手动状态。
按“退出”按键,退回到主画面。
点击当前正在使用的给水泵,控制器启动给水泵,再次点击已启动的给水泵,控制器关闭给水泵,同时被置为手动状态。
点击当前未使用的给水泵,给水泵被切换到使用状态,再次点击切换到使用状态的给水泵,控制器启动给水泵,同时被置为手动状态。
水位测量选择为“4-20mA”时:
在主画面上,按给水泵进入“给水泵”画面。如图 5 所示。
图 5 给水泵的设置和手动操作
按“手动/自动”按键,给水泵原为手动状态就转变为自动状态,同时该按键变为“自动”;原为自动状态就转变为手动状态,同时该按键变为“手动”。
按“主泵/备泵”按键,给水泵原为主泵就切换到备泵,同时该按键变为“备泵”;原为备泵就切换到主泵,同时该按键变为“主泵”。
按“启动”按键,控制器启动给水泵,同时被置为手动状态。
按“停止”按键,控制器关闭给水泵,同时被置为手动状态。
按“+”按键,给水泵启动并在手动状态下,增加变频输出。
按“-”按键,给水泵启动并在手动状态下,减小变频输出。
按“退出”按键,退回到主画面。
点击当前正在使用的给水泵,控制器启动给水泵,再次点击已启动的给水泵,控制器关闭给水泵,同时被置为手动状态。
点击当前未使用的给水泵,给水泵被切换到使用状态,再次点击切换到使用状态的给水泵,控制器启动给水泵,同时被置为手动状态。
3.3 冷凝循环泵的控制和手动操作
3.3.1 冷凝循环泵的自动控制
燃烧器启动时,冷凝循环泵启动;
燃烧器关闭时,冷凝循环泵延时 3 分钟关闭。
3.3.2 冷凝循环泵的手动操作
在主画面上,按冷凝循环泵进入“冷凝循环泵”画面。如图 6 所示。
图 6 冷凝循环泵的设置和手动操作
按“手动/自动”按键,冷凝循环泵原为手动状态就转变为自动状态,同时该按键变为“自动”;原为自动状态就转变为手动状态,同时该按键变为“手动”。
按“启动”按键,控制器启动冷凝循环泵,同时被置为手动状态。
按“停止”按键,控制器关闭冷凝循环泵,同时被置为手动状态。
按“退出”按键,退回到主画面。
3.4 燃烧器的手动操作
当燃烧器工作方式选择为“两段火”时:
控制器处于待命状态时,在主画面上按燃烧器,进入“燃烧器操作”画面。如图 7 所示。
图 7 燃烧器操作
按“大火”按键,燃烧器工作在大火状态;
按“小火”按键,燃烧器工作在小火状态;
按“关闭”按键,燃烧器关闭;
按“退出”按键,退回到主画面。
当燃烧器工作方式选择为“内置比调”时:
控制器处于待命状态时,在主画面上按燃烧器,进入“燃烧器操作”画面。如图 8 所示。
图 8 燃烧器操作
按“启动”按键,燃烧器启动;
按“增大”按键,燃烧器增大继电器,闭合约 1 秒,然后断开;
按“减小”按键,燃烧器减小继电器,闭合约 1 秒,然后断开;
按“关闭”按键,燃烧器关闭;
按“退出”按键,退回到主画面。
四、设置操作
4.1 参数设置选择
在主画面右方按“参数设置”键,进入参数设置选择画面,如图 9 所示。
图 9 设置选择
按“公共参数”键,进入参数设置画面;
按“时间设置”键,进入日期时间查询和设置画面;
按“密码设置”键,进入密码设置画面;
按“通讯参数”键,进入通讯参数设置画面;
4.1.1 公共参数设置
在参数设置选择画面中,按“公共参数”键,进入参数设置画面。如图 10 所示。
图 10 报警温度设置画面
排烟超温:100-400 ℃。
超压报警:0.10-4.00Mpa。
停炉压力:0.10-4.00Mpa。
启炉压力:0.10-4.00Mpa。
目标压力:0.07-3.97Mpa。
输出上限:0-100%。
输出下限:0-100%。
按“退出”键,回到参数设置选择画面。
4.1.2 时间设置
在参数设置选择画面中,按“时间设置”键,进入时间设置画面。如图 11 所示。
图 11 时间设置
在时间窗口中显示当前系统时间。分别为:年、月、日、时、分、秒和星期。
设置时间时,必须一次设置“年、月、日、时、分、秒”6 个时间参数。
“星期”不能设置,星期随着年、月、日的变化而自动变化。
按“退出”键,回到设置选择画面。
4.1.3 密码设置
在参数设置选择画面中,按“密码设置”键,进入密码设置画面。如图 12 所示。
图 12 密码设置
密码设置:输入四位数字
密码选择:有、无。
有:输入的四位数字有效,在进入参数设置选择画面时,输入密码即可进入。
无:输入的四位数字无效,在进入参数设置选择画面时,不需要密码即可进入。
4.1.4 工作方式设置
在参数设置选择画面中,按左上角,具有一个隐形按键,输入密码(如不知道密码请联系公司技术部:13839468258查询)进入二级设置画面,如图 13 所示。
图 13 二级设置画面
按“模式选择”键,进入模式选择画面;
按“燃烧器比调”键,进入燃烧器比调画面;
按“水位设置”键,进入水位设置画面;
注:当燃烧器工作方式选择“两段火力”时,燃烧器比调按键不显示;当水位测量选择的不是“4-20mA”
时,水位设置按键不显示。
4.1.5 模式选择
在二级参数设置选择画面中,按“模式选择”键,进入工作方式选择画面。如图 14 所示
图 14 工作方式选择画面
水位测量:4 电极 / 6 电极 / 4-20mA;
燃烧器控制方式:压力变送器 / 压力控制器;
燃烧器工作方式:内置比调 / 两段火力;
按“退出”键,回到二级设置画面。
4.1.6 燃烧器比调
在二级参数设置选择画面中,按“燃烧器比调”键,进入燃烧器比调设置画面。如图 15 所示
图 15 燃烧器比调画面
周期:1~3600。 P:1~1000。 I:1~3600。 D:0~20 。
行程:10~300 。
建议客户初始设置为:
周期=10;P=350;I=150;D=0。
按“退出”键,回到二级参数设置画面。
注:当燃烧器选择“两段火力”时,燃烧器比调按键不显示,并且无法 PID 设置。
4.1.7 水位设置
在二级参数设置选择画面中,按“水位设置”键,进入水位设置画面。如图 16 所示
图 16 水位设置画面
高报警水位:0-100%。
高水位:0-100%。
低水位:0-100%。
目标水位:0-100%。
缺水报警:0-100%。
输出上限:0-100%。
输出下限:0-100%。
按“下一页”键,进入给水泵 PID 设置画面;按“退出”键,回到二级参数设置画面。
图 17 给水泵 PID 设置画面
周期:1~3600。 P:1~1000。 I:1~3600。 D:0~20 。
按“上一页”键,进入水位设置画面;按“退出”键,回到二级参数设置画面。
注:高报警水位 > 高水位 > 低水位 > 目标水位 > 缺水报警.
4.1.8 通讯参数设置
在参数设置选择画面中,按“通讯参数”键,进入通讯参数画面。如图 18 所示。
图 18 通讯参数设置
站号:0-255。
奇偶校验:0-2。0:无校验;1:奇校验;2:偶校验。
波特率:9600、19200。
按“退出”键,回到设置选择画面。
4.2 故障记录
画面的右方,按“故障记录”键,进入“故障记录”画面,如图 19 所示。
图 19 故障记录
按“退出”键,回到主画面。
4.3 累计时间
在设置选择画面中,按“累计时间”键,进入累计时间画面。如图 20 所示。
图 20 累计时间画面
按“退出”键,回到设置选择画面。
4.4 实时曲线
按“实时曲线”键,进入实时曲线画面。如图 21 所示。
图 21 实时曲线
当前画面显示压力曲线。横坐标为时间(单位:小时),纵坐标为帕(单位:XX)。
按“压力”键,显示蒸汽压力曲线。
按“排烟”键,显示排烟温度曲线。
按“水位”键,显示水位曲线。
按“节能器烟温”键,显示节能器烟温曲线。
按“冷凝器烟温”键,显示冷凝器烟温曲线。
按“给水温度”键,显示给水温度曲线。
按“退出”键,回到主画面。
五、水位检测及控制
水位测量选择为“4 支电极”时:
控制器通过检测水电极信号判断锅筒水位的状态,并根据此状态控制给水泵的启停,如下表所示:
|
序 号 |
水位 |
水位电极状态 |
控制输出 |
控制输出 |
|
高报警 |
高水位 |
低水位 |
极限低 |
|
1 |
高水位报警 |
1 |
1 |
1 |
1 |
关闭给水泵、报警提示 |
|
2 |
高水位 |
0 |
1 |
1 |
1 |
给水泵保持原工作状态 |
|
3 |
中水位 |
0 |
0 |
1 |
1 |
给水泵保持原工作状态 |
|
4 |
低水位 |
0 |
0 |
0 |
1 |
启动给水泵 |
|
5 |
极限低水位报警 |
0 |
0 |
0 |
0 |
关闭给水泵 、报警、停炉 |
注:上表中水电极状态栏中的“1”表示水位达到或超过该电极;“0” 表示水位未达到该电极。
水位测量选择为“6 支电极”时:
控制器通过检测水电极信号判断锅筒水位的状态,并按照一定的算法控制给水泵的启停。
当水位测量选择为“4-20mA”时:
当锅筒水位低于“低水位”设置值时,启动给水泵;
当锅筒水位达到“高水位”设置值时,停止给水泵。
给水泵在自动运行时间段,控制器根据 PID 设置,进行运算,变频输出。
六、运行
控制器不报警时,按“

”键,控制器进入运行状态。按“

”键,控制器退出运行状态。
6.1 燃烧器控制
1. 当燃烧器工作方式选择为“两段火”时:
停炉压力>转火压力>使用压力
当蒸汽压力低于使用压力时,燃烧器工作在大火状态;
当蒸汽压力达到转火压力时,燃烧器工作在小火状态;
当蒸汽压力达到停炉压力时,燃烧器关闭。
2. 当燃烧器工作方式选择为“内置比调”时:
当蒸汽压力低于目标压力时,启动燃烧器,然后根据 PID 调节参数设置,自动控制燃烧器比调,促
使蒸汽压力稳定在目标压力范围内;蒸汽压力达到停炉压力时,燃烧器关闭。
6.2 冷凝循环泵控制
燃烧器启动时,冷凝循环泵启动;
燃烧器关闭时,冷凝循环泵延时 3 分钟关闭。
七、报警
控制器检测到故障时,自动关闭燃烧器等设备。弹出报警画面,系统播放语音报警,报警输出继电器触点闭合。一般报警的画面如图 22 所示。
图 22 故障报警画面
画面中间显示故障名称(可显示同时出现的多个故障),画面右侧有“消音”和“复位”两个按钮。
按“消音”键可关闭报警输出继电器;按“复位”键回到主画面。如故障现象没有消除,系统 1 分钟后重新进入报警画面。故障排除后,按“复位”键,退出故障报警画面,返回待命状态。
发生“高水位报警”或“低水位报警”时,系统不改变运行状态,只报警提示。在主画面上方按一下,可关闭语音和报警输出继电器。
控制器检测到报警时,除弹出显示报警画面外,报警发生的时间和名称都被记录下来,可通过查阅报警记录,检查最近发生的 70 条报警记录。
报警表
|
故障名称 |
原因 |
处理 |
|
压力变送器断路 |
压力变送器输入回路断开 |
停炉、报警 |
|
压力变送器短路 |
压力变送器输入回路电流大于或等于 20mA |
停炉、报警 |
|
超压报警(变送器) |
蒸汽压力达到“超压报警”设置值 |
停炉、报警 |
|
水位传感器断路 |
水位传感器输入回路断开 |
停炉、报警 |
|
水位传感器短路 |
水位传感器输入回路电流大于或等于 20mA |
停炉、报警 |
|
极限低水位报警(电流) |
水位小于或者等于“缺水报警”设置值 |
停炉、报警 |
|
高水位报警(电流) |
水位达到“高报警水位”设置值 |
不停炉、报警 |
|
排烟温度高报警 |
排烟温度达到“排烟超温”设置值 |
停炉、报警 |
|
极限低水位报警 |
水位低于缺水电极 |
停炉、报警 |
|
水位电极逻辑错 |
较高位置电极检测到有水,较低位置电极反而没有检测到有水 |
停炉、报警 |
|
低水位报警 |
水位低于低水位报警电极 |
不停炉、报警 |
|
高水位报警 |
水位达到高水位报警电极 |
不停炉、报警 |
|
变频器故障 |
变频器故障信号闭合 |
停炉、报警 |
|
超压报警(控制器) |
超压报警信号断开 |
停炉、报警 |
|
燃气压力高报警 |
燃气压力高报警输入端有 220V 交流电压 |
停炉、报警 |
|
燃气压力低报警 |
燃气压力低报警输入端有 220V 交流电压 |
停炉、报警 |
|
燃气泄漏报警 |
燃气泄漏报警输入端有 220V 交流电压 |
停炉、报警 |
|
燃烧器故障 |
燃烧器故障输入端有 220V 交流电压 |
停炉、报警 |
注:排烟温度传感器不接不显示,断路、短路不报警;节能器烟温传感器不接不显示,断路、短路不报警;
冷凝器烟温传感器不接不显示,断路、短路不报警;给水温度传感器不接不显示,断路、短路不报警。
8.1 输入
8.1.1 压力变送器
测量锅炉蒸汽压力采用压力变送器,其为电流信号:4~20mA。测量范围:量程可设。
8.1.2 水位传感器
测量锅炉水位采用水位传感器,其为电流信号:4~20mA。测量范围:0-100%。
8.1.3 温度传感器
温度传感器使用热电阻。电阻分度号:Pt100,R(0)=100.00Ω。测温范围:0~400℃。传感器在温度每变化 1℃时其电阻变化仅 0.39Ω左右,故应特别注意接线质量,尽量减小导线接头处的接触电阻,以免影响测温精度。温度传感器均采用三线制接法以消除线路电阻的影响,三根导线规格、长度应完全相同,B、C 两端在温度传感器一侧短接。
8.1.4 水位电极(水位电接点)
当水电极两端的电阻低于 50K 时,控制器即认为水面已高于电极,当水电极两端电阻升至 200K 以上时,控制器即认为水面已低于电极。请注意电极两端的绝缘。
8.1.5 燃烧器故障
可将燃烧器故障灯并联接入控制器,控制器检测并作出报警,提示用户处理。此信号为 220 伏交流强电信号。
8.1.6 燃气泄漏
可将燃气泄漏故障灯并联接入控制器,控制器检测并作出报警,提示用户处理。此信号为 220 伏交流强电信号。
8.1.7 燃气压力低
可将燃气压力低故障灯并联接入控制器,控制器检测并作出报警,提示用户处理。此信号为 220 伏交流强电信号。
8.1.8 燃气压力高
可将燃气压力高故障灯并联接入控制器,控制器检测并作出报警,提示用户处理。此信号为 220 伏交流强电信号。
8.2 输出
控制继电器触点容量为 10A/220VAC,使用时负载应小于 0.5KVA。
8.2.1 燃烧器控制
控制器提供一组独立的小火或启停控制触点, 一组独立的大火或大小火转换控制触点。可配接各种进口、国产燃烧器。小火控制继电器既可接燃烧器的小火控制端,也可直接控制燃烧器的电源。
8.2.2 泵(阀)控制
控制器可配接各种泵或阀。使用功率小于 0.5KVA 的单相泵(阀)时,可直接将控制器的(阀)控制输出串入水泵(阀)的供电回路。如泵(阀)功率较大或为三相水泵则应配接适当功率的接触器。

T2 串行通讯接口技术要求
一、一般信息
1、 主从方式:从机。
2、 接口类型:RS-485。
3、 数据格式:1 位启始位,8 位数据位,1 位停止位。
4、 奇偶校验:无校验(0)、奇校验(1)、偶校验(2)。
5、 波特率:9600、19200。
6、 站号:0-255。
7、 使用协议:MODBUS_RTU。
二、通讯地址
1、读数据(03 命令)
(1)控制器状态
10h(40017)
(10h)=0:待命;
(10h)=1:报警;
(10h)=2:运行;
(2)开关量输入
11h(40018)
11h.0:缺水电极
11h.1:低水位报警电极(6 电极特有)
11h.2:低水位电极
11h.3:中水位电极(6 电极特有)
11h.4:高水位电极
11h.5:高水位报警电极
11h.6:变频器故障
11h.9:超压报警
11h.10:燃烧器故障
11h.11:燃气泄漏报警
11h.12:燃气压力低报警
11h.13:燃气压力高报警
注:开关量输入信号某位为 0 表示输入信号断开,某位为 1 表示输入信号闭合
(3)开关量输出
13h(40020)
13h.0:燃烧器启停控制
13h.1:燃烧器增加调节/负荷调节
13h.2:燃烧器减小调节
13h.3:给水泵(主)控制
13h.4:给水泵(备)控制
13h.5:冷凝循环泵控制
13h.6:报警输出
注:开关量输出信号某位为 0 表示输出信号断开,某位为 1 表示输出信号闭合(4)模拟量输入
15h(40022) 冷凝器烟温
16h(40023) 给水温度
17h(40024) 蒸汽压力
18h(40025) 水位信号
19h(40026) 排烟温度
1ah(40027) 节能器烟温
(5)报警
25h(40038)
25h.0:压力变送器断路
25h.1:压力变送器短路
25h.2:超压报警(变送器)
25h.3:水位传感器断路
25h.4:水位传感器短路
25h.5:极限低水位报警(电流)
25h.6:高水位报警(电流)
25h.7:排烟温度高报警
25h.8:极限低水位报警
25h.9:水位电极逻辑错
25h.10:低水位报警
25h.11:高水位报警
25h.12:变频器故障
25h.13:超压报警(控制器)
25h.14:燃气压力低报警
25h.15:燃气压力高报警
26h.0:燃气泄漏报警
26h.1:燃烧器故障
注:报警信号某位为 0 表示无报警,某位为 1 表示有报警
(6)设备的状态
27h(40040)
27h.0=0 给水泵主泵
27h.0=1 给水泵备泵
27h.1=0 给水泵自动
27h.1=1 给水泵手动
27h.3=0 冷凝循环泵自动
27h.3=1 冷凝循环泵手动
(7)累计燃烧时间
29h: 燃烧器累计时间2、写数据(06 命令)
( 1) a0h( 40161)
( a0h) =1 控制器进入运行状态
( a0h) =2 控制器退出运行状态
( a0h) =3 复位
( a0h) =4 消音
( a0h) =5 启动(手动启动燃烧器大火)
( a0h) =6 增大(手动启动燃烧器大火)
( a0h) =7 减小(手动启动燃烧器小火)
( a0h) =8 停止(手动关闭燃烧器)
(a0h)=100 给水泵启动
(a0h)=101 给水泵停止
(a0h)=102 给水泵自动
(a0h)=103 给水泵手动
(a0h)=104 给水泵主泵
(a0h)=105 给水泵备泵
(a0h)=106 冷凝循环泵启动
(a0h)=107 冷凝循环泵停止
(a0h)=108 冷凝循环泵自动
(a0h)=109 冷凝循环泵手动
附件、附图:用户接线图及外形尺寸、开孔尺寸